LavinMQ on Cloudron - Ultra quick message queue & streaming server
-
- Main Page: https://lavinmq.com/
- Git: https://github.com/cloudamqp/lavinmq/
- Licence: Apache 2.0
- Dockerfile: Yes (official image:
cloudamqp/lavinmqon Docker Hub) - Demo: N/A (test locally with
docker run --rm -it -p 5672:5672 -p 15672:15672 -v /tmp/lavinmq:/var/lib/lavinmq cloudamqp/lavinmq— management UI at http://localhost:15672 with guest/guest)
- Summary:
LavinMQ is a high-performance message queue and streaming server implementing the AMQP 0-9-1 (RabbitMQ compatible) and MQTT 3.1.0/3.1.1 protocols. Written in Crystal, it delivers lightning-fast throughput (up to 800k msgs/s), extremely low memory usage, and the ability to handle huge numbers of connections/long queues. Key features include a clean web-based management UI + HTTP API, clustering/high-availability with automatic leader election, stream queues, delayed exchanges, priorities, dead-lettering, TTL, federation, shovels, and more.
- Notes:
It is dramatically more resource-efficient and faster than the classic Erlang-based RabbitMQ while staying 100% wire-compatible with all RabbitMQ client libraries. Official Docker support and simple config make it a perfect fit for Cloudron packaging. The management interface is modern and intuitive.
Minor concerns: full HA clustering needs etcd (standalone mode works great out of the box); community is growing but still smaller than RabbitMQ’s. Actively maintained by the CloudAMQP/84codes team.
- Alternative to / Libhunt link: RabbitMQ — https://www.libhunt.com/compare-lavinmq-vs-rabbitmq-server
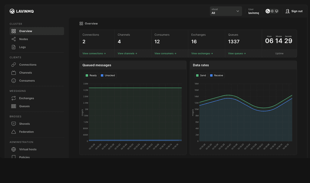
- Screenshots:

-
Likely main problems that packagers might encounter:Handling multiple ports (AMQP 5672 + Management UI 15672; MQTT optional) — Cloudron proxies the HTTP UI easily but raw TCP ports need extra manifest config
Persistent data volume — mapping /var/lib/lavinmq to /app/data with correct permissions and updating data_dir in config
Dynamic config management — generating and mounting /etc/lavinmq/lavinmq.ini for paths, ports, users and features
Authentication — built-in user system only (no Cloudron SSO); must replace insecure default guest/guest on first run
Clustering/HA — full high-availability requires a separate etcd service (single-node is straightforward)
TLS setup — integrating Cloudron certs for secure AMQP/MQTT connections -
L LoudLemur referenced this topic on
-
L LoudLemur referenced this topic on
Hello! It looks like you're interested in this conversation, but you don't have an account yet.
Getting fed up of having to scroll through the same posts each visit? When you register for an account, you'll always come back to exactly where you were before, and choose to be notified of new replies (either via email, or push notification). You'll also be able to save bookmarks and upvote posts to show your appreciation to other community members.
With your input, this post could be even better 💗
Register Login