Connecting the LAMP app with Git
-
Hello @privsec
This could be done in multiple ways.
You get set a simple cron for your lamp app that just pulls every 5 minutes.
But this is not reactive to updates to your master branch. It just pulls every 5 minutes.
A more complex approach would be to set up a GitHub action that pushes the changes to the LAMP app with the cloudron cli.
-
HeyO

Now there is this GitHub Repository: https://github.com/cloudron-io/cloudron-push-to-app which publishes this action to the GitHub Marketplace https://github.com/marketplace/actions/cloudron-push-to-app
The README should explain how to use it.
Still, this can be confusing for people who never used GitHub actions.I have created a demo repo https://github.com/BrutalBirdie/github-action-test-repo and added the workflow according to my README.
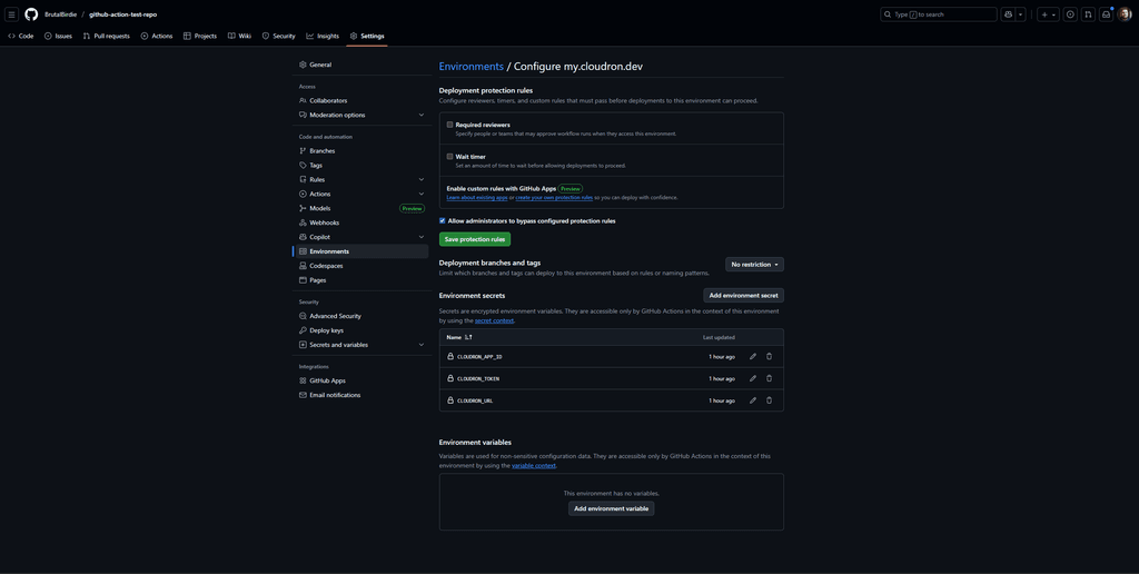
Added an Environment:

and the secrets:

Now if I update the
README.md, add a simpleindex.htmlandindex.cssit will be deployed to https://default-lamp.cloudron.dev/ when accessing https://default-lamp.cloudron.dev you should see some neon 404 page and you can access theREADME.mdhttps://default-lamp.cloudron.dev/README.mdAnd in the action view you can see the executed action and logs https://github.com/BrutalBirdie/github-action-test-repo/actions/runs/19704245518/job/56447718391
-
Oh nice, this is incredible. Can you also make a guide @BrutalBirdie ? A PR to https://docs.cloudron.io/guides/ would be awesome .
Not a PHP dev but when/where does one run "composer install" in the workflow ? Maybe in the action itself?
-
I keep getting this error message

I have ensured that the URL, Token, and App ID are correct.
Here is my YAML file
on: push: branches: - main jobs: deploy-to-cloudron-app: runs-on: ubuntu-latest environment: my.domain.com steps: - name: Checkout Repository uses: actions/checkout@v6 - name: Setup PHP uses: shivammathur/setup-php@v2 with: php-version: '8.3' extensions: pdo_mysql, pdo, json, mbstring, curl coverage: none - name: Verify PHP Extensions run: | echo "PHP Version:" php -v echo -e "\nInstalled Extensions:" php -m | grep -E "(pdo_mysql|pdo|json|mbstring|curl)" || echo "Some extensions not found" echo -e "\nAll PHP Extensions:" php -m - name: Install composer dependencies run: | composer install --no-interaction --prefer-dist --optimize-autoloader - name: Verify Cloudron Connection run: | if [ -z "${{ secrets.CLOUDRON_URL }}" ]; then echo "Error: CLOUDRON_URL secret is not set" exit 1 fi echo "Cloudron URL configured: ${{ secrets.CLOUDRON_URL }}" echo "App ID: ${{ secrets.CLOUDRON_APP_ID }}" - name: Cloudron Push to App uses: cloudron-io/cloudron-push-to-app@latest with: CLOUDRON_URL: "${{ secrets.CLOUDRON_URL }}" CLOUDRON_TOKEN: "${{ secrets.CLOUDRON_TOKEN }}" CLOUDRON_APP_ID: "${{ secrets.CLOUDRON_APP_ID }}" CLOUDRON_PUSH_DESTINATION: "/app/data" (I want to push to this directory, rather then to public) CLOUDRON_CREATE_APP_BACKUP: "false" -
Ah, yes,
CLOUDRON_URLis a misleading variable name, changing it toCLOUDRON_FQDN.
So the documented example ofmy.demo.cloudron.iois correct.
I have updated the GitHub Action repo, Example Repo and Cloudron documentation (will be deployed soon) accordingly.I have added the
demobranch to demo GitHub project https://github.com/cloudron-io/github-action-test-repo and the file .github/workflows/deploy-to-my-demo-cloudron-io.yaml which is using a clear text token, url, and appid for better understanding and only deploys on the demo branch.
You can use this file as a copy-and-paste example for testing.
But be aware, the APP_ID and TOKEN might be outdated anytime if themy.demo.cloudron.ioserver is reset or someone deletes the app. -
@privsec said in Connecting the LAMP app with Git:
(I want to push to this directory, rather then to public)
Note on that.
The action runs:cloudron push --app ${CLOUDRON_APP_ID} ${GITHUB_WORKSPACE}/. ${CLOUDRON_PUSH_DESTINATION}Be aware of the
/.after${GITHUB_WORKSPACE}.
From the cloudron cli:cloudron push --help Usage: cloudron push [options] <local> <remote> push a single local file or directory to a remote directory Options: --app <id/location> App id or location -h, --help display help for command Examples: $ cloudron push --app myapp file.txt /app/data/file.txt # pushes file.txt $ cloudron push --app myapp file.txt /app/data/ # pushes file.txt. trailing slash is important $ cloudron push --app myapp dir /app/data # pushes dir/* as /app/data/dir/* $ cloudron push --app myapp dir/. /app/data # pushes dir/* as /app/data/* $ cloudron push --app myapp dir/subdir /app/data # pushes dir/subdir/* as /app/data/subdir/* $ cloudron push --app myapp . /app/data # pushes .* as /app/data/*Meaning, if you set
CLOUDRON_PUSH_DESTINATION: "/app/data", yes, everything in the GitHub repository will be pushed to/app/data, but be aware, this does not delete existing files.
So, if you have the file/app/data/historic.txtand this is not in your GitHub repo, after the action has run, this file will still exist.This could be seen as inconvenient, but, let's take the following scenario:
You have the folder/app/data/static/imageswhich holds all your static image assets and in the GitHub repo you havestatic/images/.gitkeepan empty folder that is still tracked by git but empty.
If I changed the GitHub Action to overwrite theCLOUDRON_PUSH_DESTINATIONinstead of copying into it, all the/app/data/static/imagesfiles would be deleted.Just wanted to make you aware of that

-
Ah, yes,
CLOUDRON_URLis a misleading variable name, changing it toCLOUDRON_FQDN.
So the documented example ofmy.demo.cloudron.iois correct.
I have updated the GitHub Action repo, Example Repo and Cloudron documentation (will be deployed soon) accordingly.I have added the
demobranch to demo GitHub project https://github.com/cloudron-io/github-action-test-repo and the file .github/workflows/deploy-to-my-demo-cloudron-io.yaml which is using a clear text token, url, and appid for better understanding and only deploys on the demo branch.
You can use this file as a copy-and-paste example for testing.
But be aware, the APP_ID and TOKEN might be outdated anytime if themy.demo.cloudron.ioserver is reset or someone deletes the app.Hello @privsec
I assume you are asking about this sentence:
@BrutalBirdie said in Connecting the LAMP app with Git:
But be aware, the APP_ID and TOKEN might be outdated anytime if the my.demo.cloudron.io server is reset or someone deletes the app.
With resetting the
my.demo.cloudron.iothe following is referenced.
The servermy.demo.cloudron.iois re-deployed regularly to keep it nice and clean.
This deletes all apps, users and so on. Like you would set up the server from 0 again.
Since @brutalbirdie usedmy.demo.cloudron.iofor demonstration, the used app id and token inside .github/workflows/deploy-to-my-demo-cloudron-io.yaml#L20-L21 can be invalidated any given time.So the warning given by @brutalbirdie simplified: Don't expect the demo for
my.demo.cloudron.ioinside .github/workflows/deploy-to-my-demo-cloudron-io.yaml#L20-L21 to work all the time, since themy.demo.cloudron.ioinstance is build anew regularly.I hope this helps and if I interpreted this wrong, please correct me @brutalbirdie
-
So, im feeling pretty dumb.
I have updated the .yaml file and I have ensured the right values are in my secrets environment. I even ran this through chatgpt to make sure nothing is missing or wrong. And the action is still failing for me.
The issue is when it actually tries to push to my cloudron app
Here is my current yaml
name: Cloudron Diagnostic Deploy on: workflow_dispatch: push: branches: [main] jobs: deploy-to-cloudron-app: runs-on: ubuntu-latest environment: environment steps: - name: Checkout Repository uses: actions/checkout@v4 - name: Diagnostic ā Print environment context run: | echo "=== GITHUB CONTEXT ===" echo "Branch: $GITHUB_REF" echo "Workflow: $GITHUB_WORKFLOW" echo "Runner: $RUNNER_NAME" echo "Workspace: $GITHUB_WORKSPACE" echo "======================" - name: Diagnostic ā Check secret presence shell: bash run: | declare -A secrets secrets["CLOUDRON_FQDN"]="${{ secrets.CLOUDRON_FQDN }}" secrets["CLOUDRON_TOKEN"]="${{ secrets.CLOUDRON_TOKEN }}" secrets["CLOUDRON_APP_ID"]="${{ secrets.CLOUDRON_APP_ID }}" echo "Checking secrets..." for key in "${!secrets[@]}"; do if [ -z "${secrets[$key]}" ]; then echo "ā $key is EMPTY" else echo "ā $key is set" fi done - name: Cloudron Push to App uses: cloudron-io/cloudron-push-to-app@latest with: CLOUDRON_FQDN: "${{ secrets.CLOUDRON_FQDN }}" CLOUDRON_TOKEN: "${{ secrets.CLOUDRON_TOKEN }}" CLOUDRON_APP_ID: "${{ secrets.CLOUDRON_APP_ID }}" CLOUDRON_PUSH_DESTINATION: "/app/data" CLOUDRON_CREATE_APP_BACKUP: "false"I have the three keys set in my environment using my main cloudron domain name, my API key, and the app id string found in the app under info
-
Hello @privsec
@privsec said in Connecting the LAMP app with Git:
I need this changed to be /add/data as /app/data/public, can you update that?
Can you please elaborate?
The Actions does:
cloudron push --app ${CLOUDRON_APP_ID} ${GITHUB_WORKSPACE}/. ${CLOUDRON_PUSH_DESTINATION}A manual test of this.
I created the following folder and file structure as the${GITHUB_WORKSPACE}:push-test āāā base-file-1 āāā sub-folder-1 āāā sub-file-1Now, if I run:
cloudron push --app "default-lamp" push-test/. /app/dataThe expected outcome is:
- the file
base-file-1in/app/data/base-file - the folder
sub-folder-1in/app/data/sub-folder-1 - the file
sub-file-1in/app/data/sub-folder-1/sub-file-1
and indeed, that is the case:
cloudron exec --app default-lamp -- ls -lah /app/data/ total 44K drwxr-xr-x 5 cloudron cloudron 4.0K Nov 29 01:46 . drwxr-xr-x 1 root root 4.0K Nov 25 10:28 .. -rw-r--r-- 1 www-data www-data 44 Nov 25 10:28 .phpmyadminauth -rw-r--r-- 1 www-data www-data 100 Nov 25 10:28 PHP_VERSION drwxr-xr-x 2 www-data www-data 4.0K Nov 25 10:28 apache -rw-r--r-- 1 cloudron cloudron 0 Nov 29 01:43 base-file-1 -rw-r--r-- 1 www-data www-data 2.3K Nov 25 10:28 credentials.txt -rw-r--r-- 1 www-data www-data 157 Nov 25 10:28 php.ini -rw-r--r-- 1 www-data www-data 343 Nov 25 10:28 phpmyadmin_login.txt drwxr-xr-x 5 1001 1001 4.0K Nov 28 10:24 public -rw-r--r-- 1 www-data www-data 50 Nov 25 10:28 run.sh drwxr-xr-x 2 cloudron cloudron 4.0K Nov 29 01:45 sub-folder-1I think you need to articulate and explain what you expect it to do.
- the file
-
So my git repo has
/public
/apache
/logswhen I ran the yaml with the push to being /app/data, the action would fail.
I updated the yaml to push to /app/data/public
I then had a project file like this
/public/public
/public/apache
/public/logs
/public
/apache
/logs -
oK, Im not sure if I just fat fingered something or if this was fixed, but the yaml is now set up to be working.
Here is my .yaml file
name: Sync Repo with Cloudron LAMP app on: workflow_dispatch: push: branches: [main] jobs: deploy-to-cloudron-app: runs-on: ubuntu-latest environment: [WHATEVER YOUR ENVIRONMENT NAME WAS IN SETTINGS OF REPO] steps: - name: Checkout Repository uses: actions/checkout@v4 - name: Diagnostic ā Print environment context run: | echo "=== GITHUB CONTEXT ===" echo "Branch: $GITHUB_REF" echo "Workflow: $GITHUB_WORKFLOW" echo "Runner: $RUNNER_NAME" echo "Workspace: $GITHUB_WORKSPACE" echo "======================" - name: Diagnostic ā Check secret presence shell: bash run: | declare -A secrets secrets["CLOUDRON_FQDN"]="${{ secrets.CLOUDRON_FQDN }}" secrets["CLOUDRON_TOKEN"]="${{ secrets.CLOUDRON_TOKEN }}" secrets["CLOUDRON_APP_ID"]="${{ secrets.CLOUDRON_APP_ID }}" echo "Checking secrets..." for key in "${!secrets[@]}"; do if [ -z "${secrets[$key]}" ]; then echo "ā $key is EMPTY" else echo "ā $key is set" fi done - name: Cloudron Push to App uses: cloudron-io/cloudron-push-to-app@latest with: CLOUDRON_FQDN: "${{ secrets.CLOUDRON_FQDN }}" CLOUDRON_TOKEN: "${{ secrets.CLOUDRON_TOKEN }}" CLOUDRON_APP_ID: "${{ secrets.CLOUDRON_APP_ID }}" CLOUDRON_PUSH_DESTINATION: "/app/data" CLOUDRON_CREATE_APP_BACKUP: "false"
Hello! It looks like you're interested in this conversation, but you don't have an account yet.
Getting fed up of having to scroll through the same posts each visit? When you register for an account, you'll always come back to exactly where you were before, and choose to be notified of new replies (either via email, or push notification). You'll also be able to save bookmarks and upvote posts to show your appreciation to other community members.
With your input, this post could be even better š
Register Login