Signoz - Open Source APM (Alternative to DataDog, New Relic)
-
Let's get a better description & votes for this!
- https://signoz.io/
- https://github.com/SigNoz/signoz
- https://golang.ch/a-golang-based-open-source-alternative-to-datadog-new-relic-etc/
- https://signoz.io/docs/install/docker
Monitor your applications and troubleshoot problems in your deployed applications, an open-source alternative to DataDog, New Relic, etc.
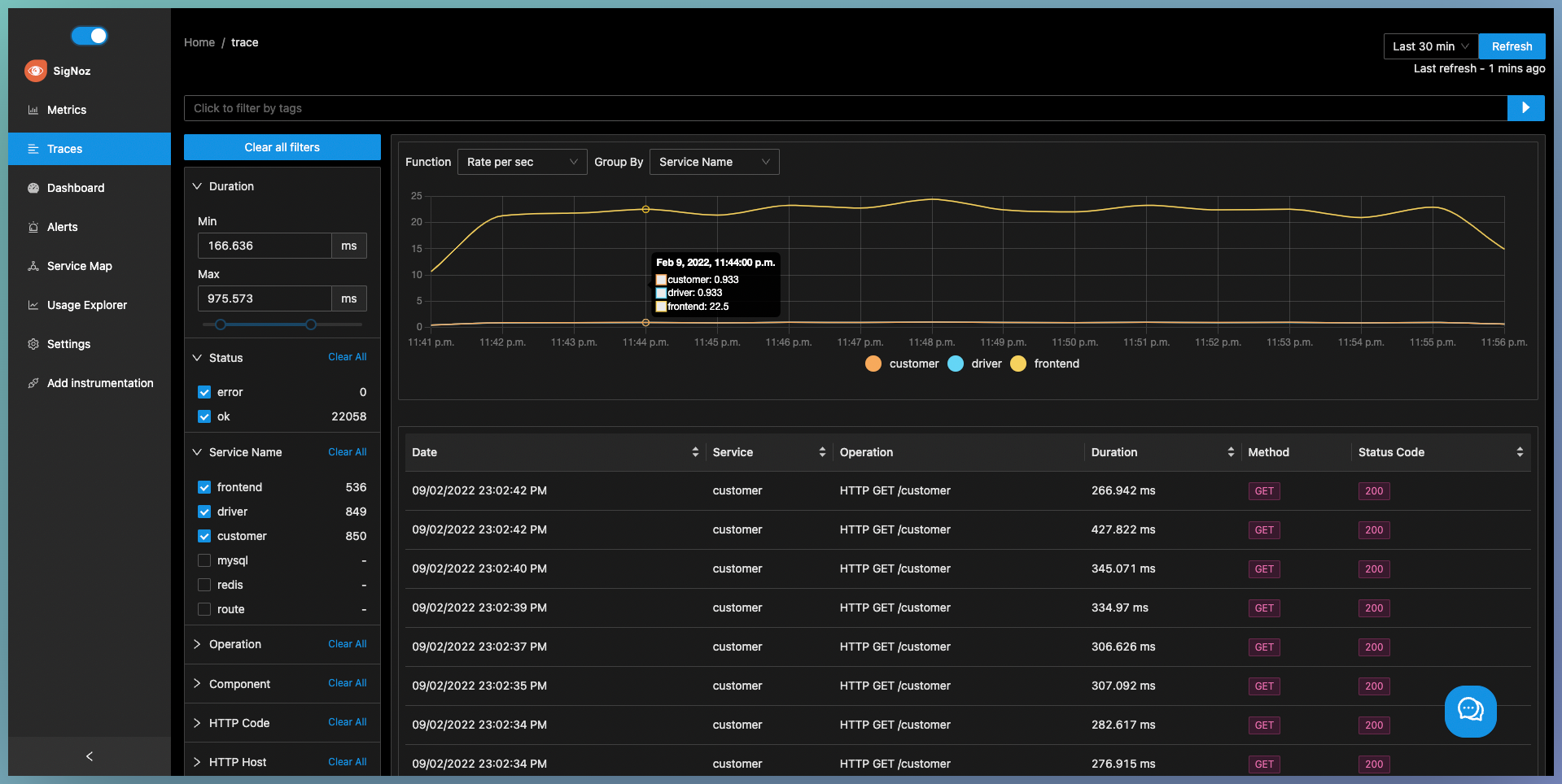
SigNoz helps developers monitor applications and troubleshoot problems in their deployed applications. SigNoz uses distributed tracing to gain visibility into your software stack.
You can see metrics like p99 latency, error rates for your services, external API calls and individual end points.
You can find the root cause of the problem by going to the exact traces which are causing the problem and see detailed flamegraphs of individual request traces.
Run aggregates on trace data to get business relevant metricsWhy SigNoz?
Being developers, we found it annoying to rely on closed source SaaS vendors for every small feature we wanted. Closed source vendors often surprise you with huge month end bills without any transparency.
We wanted to make a self-hosted & open source version of tools like DataDog, NewRelic for companies that have privacy and security concerns about having customer data going to third party services.
Being open source also gives you complete control of your configuration, sampling, uptimes. You can also build modules over SigNoz to extend business specific capabilities
Languages supported:
We support OpenTelemetry as the library which you can use to instrument your applications. So any framework and language supported by OpenTelemetry is also supported by SigNoz. Some of the main supported languages are:
Java Python NodeJS GoYou can find the complete list of languages here - https://opentelemetry.io/docs/



-
@JLX89 Can you append " alternative to DataDog, New Relic for website/app performance telemetry" to the title for this post please?
Might help searches and explain what iit is.
-
@JLX89 Can you append " alternative to DataDog, New Relic for website/app performance telemetry" to the title for this post please?
Might help searches and explain what iit is.
@marcusquinn Done -- thanks for adding additional information!
-
-
Let's get a better description & votes for this!
- https://signoz.io/
- https://github.com/SigNoz/signoz
- https://golang.ch/a-golang-based-open-source-alternative-to-datadog-new-relic-etc/
- https://signoz.io/docs/install/docker
Monitor your applications and troubleshoot problems in your deployed applications, an open-source alternative to DataDog, New Relic, etc.
SigNoz helps developers monitor applications and troubleshoot problems in their deployed applications. SigNoz uses distributed tracing to gain visibility into your software stack.
You can see metrics like p99 latency, error rates for your services, external API calls and individual end points.
You can find the root cause of the problem by going to the exact traces which are causing the problem and see detailed flamegraphs of individual request traces.
Run aggregates on trace data to get business relevant metricsWhy SigNoz?
Being developers, we found it annoying to rely on closed source SaaS vendors for every small feature we wanted. Closed source vendors often surprise you with huge month end bills without any transparency.
We wanted to make a self-hosted & open source version of tools like DataDog, NewRelic for companies that have privacy and security concerns about having customer data going to third party services.
Being open source also gives you complete control of your configuration, sampling, uptimes. You can also build modules over SigNoz to extend business specific capabilities
Languages supported:
We support OpenTelemetry as the library which you can use to instrument your applications. So any framework and language supported by OpenTelemetry is also supported by SigNoz. Some of the main supported languages are:
Java Python NodeJS GoYou can find the complete list of languages here - https://opentelemetry.io/docs/



@marcusquinn said in Signoz - Open Source APM (Alternative to DataDog, New Relic):
Let's get a better description & votes for this!
"SigNoz is an open-source APM"Right! So what is an APM exactly?
-
@marcusquinn said in Signoz - Open Source APM (Alternative to DataDog, New Relic):
Let's get a better description & votes for this!
"SigNoz is an open-source APM"Right! So what is an APM exactly?
@LoudLemur said in Signoz - Open Source APM (Alternative to DataDog, New Relic):
Right! So what is an APM exactly?
APM stands for Application Performance Monitoring. APM tools help you to monitor your application for any performance issues.